Share this
What Is FTR Trading and How Does It Work? (With Examples)
by The Solutions Experts Team on Apr 18, 2025
We previously described day-ahead power trading and real-time power trading.
Next up, we discuss financial transmission rights trading, an integral part of understanding how power markets work and their importance in keeping our electric grid reliable.
Learn what financial transmission rights (FTR) trading is and why it matters.
What Is FTR Trading?
Financial transmission rights are financial products. In the US, each Independent System Operator (ISO) or Regional Transmission Organization (RTO) has a financial transmission rights product – though some ISOs, such as the Energy Reliability Council of Texas (ERCOT) and California Independent System Operator (CAISO) call them congestion revenue rights (CRRs). Similarly, New York ISO has transmission congestion contracts.
In the US, there are competitive, nodal power markets, (explained more in our Power Generation 101). Each node represents a point where prices and contracts can settle.
Sometimes, more electricity flows than power lines can handle. Then congestion occurs, similar to a traffic jam.
FTR trading, for profit, seeks to capitalize on the congestion between two points on the power grid. Broadly, if there’s no congestion, there is little to no price difference between points on the power grid and no opportunities to trade.
When congestion occurs on the power grid, it can create a price differential between areas, leading to opportunities to make a profit for FTR traders.
How Does FTR Trading Work?
Depending on the market, you can purchase an FTR or sell an FTR if you already own it.. Unlike with day-ahead or real-time power trading, FTR traders look at monthly, quarterly, or annual Financial Transmission Rights transactions.
You can buy against or with congestion.
For example, Point A’s price can be significantly lower than Point B’s and then you are trading with congestion. Essentially, you are betting that there will be positive congestion from Point A to Point B. If you’re willing to bet the congestion will be negative, then you’re trading against congestion.
.png?width=1100&height=627&name=Untitled%20design%20(55).png)
Source: Yes Energy’s PowerSignals
Why Do People Trade Financial Transmission Rights?
Traders and organizations may conduct FTR trading to make a profit from speculative trading, to protect an asset they own (like a utility does), or to hedge other positions. For example, monthly FTR trading positions could offset annual FTR trading positions via a hedging strategy.
Remember, FTR trading is a purely financial trade – FTRs are not a delivery of physical power.
Why Is FTR Trading Important?
At a high level, FTR trading is a replacement of owning physical transmission between two points. This can increase grid reliability and efficiency.
In addition, high congestion can affect consumers’ prices, and a market that can capitalize on congestion can help find an equilibrium of supply and demand in the power market.
What Are the Challenges of FTR Trading?
Finding opportunities to profit in various ISO and RTO markets can be challenging. This is partly because markets are designed to continually increase efficiency, and there are fewer opportunities to profit from congestion as more means of generation come online and transmission equipment is upgraded and optimized. However, new technology, such as wind generation, battery energy storage systems, or artificial intelligence, can also create opportunities for profit because they change the power grid landscape.
Traders also have to manage risk. While trading organizations stand to earn large amounts from trading, they also stand to lose large amounts if their pricing predictions don’t materialize.
In addition, traders have to follow market regulations as well to avoid legal repercussions.
What’s a Month in the Life of a Financial Transmission Rights Trader Like?
Although there are several auction types of FTRs in every RTO/ISO, FTR monthly auctions hold the highest number of market participants in most markets. To prepare for these auctions, FTR traders spend the month before the auction preparing their portfolio for the month ahead.
Building a portfolio can consist of conducting data analytics, gathering fundamental data, and running power flow analysis to validate trades for the next month. It’s crucial to have the latest information about the market such as transmission and generation outages, weather forecasts, and load forecasts, among other factors.
If you have a stable FTR trading strategy, you spend a lot of time ingesting data and querying data to ascertain various scenarios. You want to see what theories you can prove or disprove based on the data.
Typically, FTR traders work long hours, especially closer to the auction due date.
If the trader also participates in other types of trading such as virtual trading, time becomes even more valuable. Not only will the trader be responsible for assessing the current FTR portfolio and evaluating risk, the trader will be accountable for their daily trades as well.
What Makes a Good Day in FTR Trading?
Traders intelligently speculate what the power market will do on a given day. They have to gather data such as transmission outages, weather patterns, line ratings, and generation outages to form a theory of how the market will behave at a certain time.
On a good day in FTR trading, your predictions for market occurrences are accurate, and you make a profit.
What’s a Bad Day in FTR Trading?
On a bad day in FTR trading, your models are inaccurate and what you predicted would happen doesn’t, or there are unexpected changes in the market. Likely, then your organization loses money.
For example, if your data says that there will be 50 planned power generator outages for the next month, but the ISO changes its plan after you’ve bid and only schedules 10 outages, your model will be inaccurate. This is why some traders rely on Yes Energy products, which compile data on upcoming generation and transmission changes.
Traders also look at things like electricity demand forecasts, which can depend on the weather and other factors. Forecasts can be a challenge; however, because weather predictions can quickly change.
What Do You Need to Become an FTR Trader?
The typical academic backgrounds of FTR traders include electrical engineering, data science, mathematics, or other quantitative disciplines. However, many trading shops will consider direct work experience in the field in their hiring process in lieu of the typical academic background.
In addition, expertise in AI and machine learning is an advantage. Frequently, traders must upgrade their technology skills to keep up with industry changes.
However, trading is not for everyone, and what will often make or break you is having control over your emotions. This is because most types of traders – real-time, day-ahead, or FTR – will fail at some point early on. Emotional control allows you to be a successful trader in the long term – trading psychology is just as important as work experience and academic achievements.
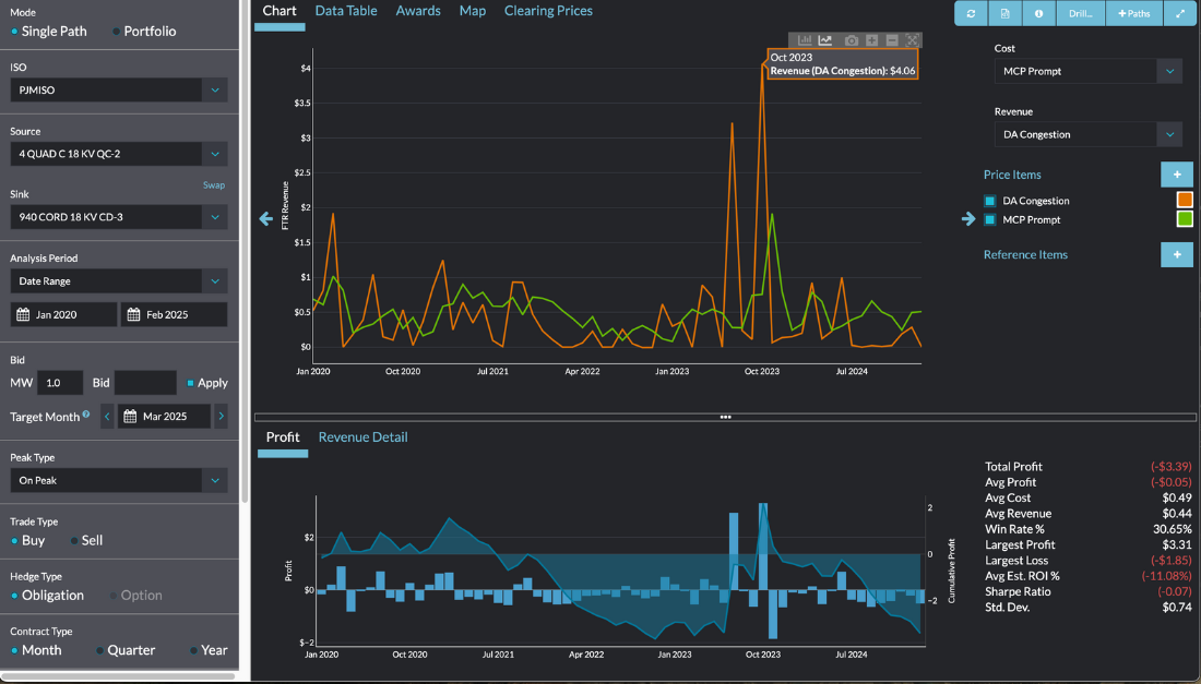
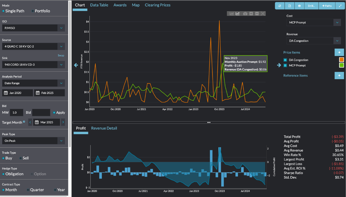
What’s a Financial Transmission Rights Example?
Yes Energy absorbs all the information that the ISO gives and then helps traders visualize and query it.
.png?width=1100&height=627&name=Untitled%20design%20(53).png)
Source: Yes Energy
Here we can see two tradable points as well as congestion, which creates price volatility and opportunities to trade.
This is in the Chicago, Illinois, area, west of Chicago in Quad Cities. It's a 345 KV line near a nuclear power plant called Quad City/Cordova. The arrows show the direction of the flow of power.
.png?width=1100&height=627&name=Untitled%20design%20(52).png)
Source: Yes Energy
The locational marginal price is comprised of the energy component, loss component, and congestion component. Here, we can see there’s a price differential, creating opportunities for traders.
.png?width=1100&height=627&name=Untitled%20design%20(54).png)
Source: Yes Energy
See FTR Trading Data and Tools in Action
Understanding the theory behind FTR trading is one thing — putting it into practice with real market data and analytics is another.
If you want a closer look at how professional traders use structured FTR market data to inform bidding decisions, analyze congestion patterns, and benchmark performance, check out our demo below of FTR trading solutions designed for active market participants.
Click "Next" to Get Started and See the Interactive Demo
Conclusion
Two things make or break a financial transmission rights trader – the day you lose and the day you win.
If you want to become an FTR trader, can you bounce back from losing? Also, what happens when you win really big and start to feel like the smartest person in the room? Then, you won’t be as sharp and the market will eventually humble you. This is why FTR traders need to exhibit self-control, be resilient and master their emotions.
However, while FTR trading comes with many challenges as well as opportunities, it can be a rewarding career for those with the skills needed to take well-reasoned, data-backed risks.
Interested in learning more about FTR trading tools? Talk to our experts, former power traders who used our solutions themselves.
Share this
- Industry News & Trends (130)
- Power Traders (91)
- Asset Managers (44)
- Asset Developers (36)
- ERCOT (36)
- Infrastructure Insights Dataset (36)
- Data, Digital Transformation & Data Journey (32)
- Utilities (32)
- PowerSignals (31)
- DataSignals (26)
- Market Events (26)
- Yes Energy Demand Forecasts (26)
- Market Driver Alerts - Live Power (24)
- Live Power (22)
- Renewable Energy (20)
- Risk Management (18)
- Data Scientists (17)
- Energy Storage / Battery Technology (17)
- ISO Changes & Expansion (17)
- CAISO (16)
- EnCompass (15)
- PJM (14)
- QuickSignals (12)
- SPP (11)
- MISO (9)
- Position Management (9)
- Power Markets 101 (9)
- Submission Services (8)
- Data Centers (7)
- Financial Transmission Rights (7)
- Demand Forecasts (6)
- Snowflake (6)
- FTR Positions Dataset (5)
- PowerCore (5)
- Asset Developers/Managers (4)
- Geo Data (4)
- ISO-NE (4)
- Independent Power Producers (4)
- Powered by Yes Energy (4)
- Solutions Developers (4)
- AI and Machine Learning (3)
- Battery Operators (3)
- Commercial Vendors (3)
- GridSite (3)
- IESO (3)
- NYISO (3)
- Natural Gas (3)
- data quality (3)
- Canada (2)
- Europe (2)
- Japanese Power Markets (2)
- PeopleOps (2)
- Crypto Mining (1)
- FERC (1)
- Ireland (1)
- Western Markets (1)
- hydro storage (1)
- nuclear power (1)
- January 2026 (3)
- December 2025 (5)
- November 2025 (4)
- October 2025 (7)
- August 2025 (4)
- July 2025 (6)
- June 2025 (5)
- May 2025 (5)
- April 2025 (10)
- March 2025 (6)
- February 2025 (11)
- January 2025 (7)
- December 2024 (4)
- November 2024 (7)
- October 2024 (6)
- September 2024 (5)
- August 2024 (9)
- July 2024 (9)
- June 2024 (4)
- May 2024 (7)
- April 2024 (6)
- March 2024 (4)
- February 2024 (8)
- January 2024 (5)
- December 2023 (4)
- November 2023 (6)
- October 2023 (7)
- September 2023 (1)
- August 2023 (3)
- July 2023 (3)
- May 2023 (4)
- April 2023 (2)
- March 2023 (1)
- February 2023 (2)
- January 2023 (3)
- December 2022 (2)
- November 2022 (1)
- October 2022 (3)
- September 2022 (5)
- August 2022 (4)
- July 2022 (3)
- June 2022 (2)
- May 2022 (1)
- April 2022 (3)
- March 2022 (3)
- February 2022 (6)
- January 2022 (2)
- November 2021 (2)
- October 2021 (4)
- September 2021 (1)
- August 2021 (1)
- July 2021 (1)
- June 2021 (2)
- May 2021 (3)
- April 2021 (2)
- March 2021 (3)
- February 2021 (2)
- December 2020 (3)
- November 2020 (4)
- October 2020 (2)
- September 2020 (3)
- August 2020 (2)
- July 2020 (1)
- May 2020 (8)
- November 2019 (1)
- August 2019 (2)
- June 2019 (1)
- May 2019 (2)
- January 2019 (1)


