Few price signals in electricity markets are more influential than congestion. Whether you're hedging a portfolio, optimizing dispatch, or evaluating a development site, understanding where and why congestion occurs—and getting ahead of it—is key to capturing many of the best opportunities.
Yes Energy’s visual power market data solution was built with this in mind, offering an integrated workflow that takes you from comprehensive market view to actionable intelligence.
Congestion is a core driver of opportunity in power markets because it is the most volatile component of locational marginal price (LMP). It’s also the basis for instruments such as financial transmission rights (FTRs) because their value is directly tied to how often and how severely constraints bind.
For reference, congestion is like a highway bottleneck: too much power on a line forces grid operators to intervene by re-dispatching generation or curtailing output, causing prices on each side of a node to move in opposite directions. LMPs can shift dramatically within a day, but they also tend to follow repeatable patterns for those who know where to look.
Congestion affects nearly every market participant, though in different ways. Utilities analyze it for procurement and FTR needs, while traders and asset managers focus on identifying tradable nodal spreads, validating FTR positions, and monitoring real-time exposure. IPPs and developers evaluate congestion to assess risk for existing assets and to screen new sites for structural headwinds or tailwinds.
Across roles, the congestion opportunity workflow is consistent: identify the constraints that matter, quantify exposure, and analyze binding patterns.
Key Concepts: A Quick Refresher
These terms are foundational—but worth aligning on before diving into the workflow.
- Constraint: Constraints are typically identified by the market operator using a Constraint Analysis process (typically referred to as an N-1 Constraint Analysis). The analysis engine reviews the state of transmission elements after modeling the loss of equipment. When the system removes a piece of equipment that places another element in jeopardy of reaching its limits, a constraint is placed on that element. If that limit is reached, the constraint "binds," and grid operators must re-dispatch generation, adjust flows, or curtail output to maintain system stability.
- Contingency: This refers to a transmission element that the constraint analysis identified as a critical component whose loss could overload other equipment on the system. Contingencies are not required for all market constraints. In the case of base case constraints, no single piece of equipment is identified as the contingency element, but operators still need to re-dispatch the system to maintain reliable operations.
- Shadow Price: The shadow price is the marginal cost of relieving a constraint by 1 MW. A high shadow price indicates the constraint is costly and can significantly impact nodal prices.
- Shift Factor: A shift factor measures how generation or load changes at a specific location affect flow on a constraint. Shift factors show the link between your node and a constraint, revealing your level of exposure.
Using Yes Energy to Identify Congestion Opportunities
Yes Energy offers standardized historical and real-time power market data, along with advanced visual analytics. For traders, utilities, or asset managers, it’s a key tool for understanding and spotting congestion opportunities.
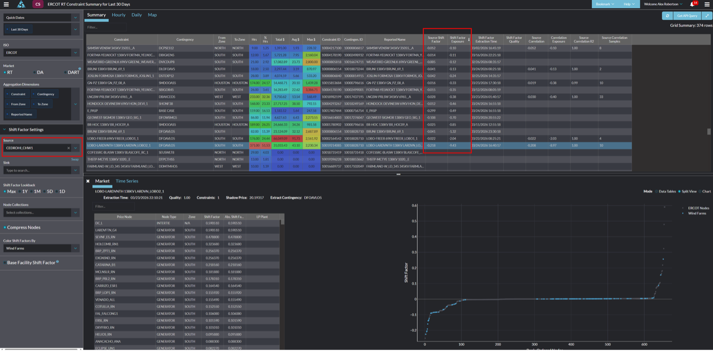
The starting point is the Constraint Summary Module—the identification layer of the congestion workflow. It surfaces active and historical constraints and, crucially, lets you see which are most relevant to the nodes you care about.

Source: Yes Energy’s Constraint Summary Module
There are two main approaches you can take:
- Targeted node: Start with a node or a handful of nodes that matter to your position and use Constraint Summary to surface the constraints driving price at those locations. This is the most common workflow and the most efficient way to build situational awareness around a specific asset or portfolio.
- One-to-many: Start with the full universe of active constraints and work backwards to identify which nodes are exposed. This is useful for broader market surveillance, but it’s a less common starting point for most users.
Digging Deeper: From Identification to Analysis
Once you've identified a constraint of interest in the Constraint Summary, you can examine two modules in more detail: the Constraint Profile and the Outage and Constraint Overlap. Together, they answer the two questions that matter most: When does this constraint tend to bind, and why?
Constraint Profile
The Constraint Profile Module analyzes one year of historical data to surface higher-level patterns for a single constraint.

Source: Yes Energy’s Constraint Profile Module
The core analytical tools are the three histograms on the left:
- Shadow price distribution: How costly has this constraint been when it binds? This gives you a sense of its market impact.
- Hour-ending distribution: When during the day is this constraint most active? Understanding the time-of-day pattern is essential for anticipating it in real time.
- Configurable third histogram: This is where the module is invaluable. You can set this histogram to any fundamental variable—wind generation, solar output, load, etc.—and immediately see whether that variable is correlated with the constraint binding. From there, you can layer on filters. For example, you can view wind generation during the hours when the shadow price was high. This kind of conditional analysis turns a constraint from an abstract event into something you can watch for in real time.
Outage and Constraint Overlap
The Outage and Constraint Overlap Module answers a specific, high-value question: Is there a planned or historical outage that is strongly correlated with this constraint becoming active?

Source: Yes Energy
The key metric here is the Dependence Factor, shown in the leftmost data table. Expressed as a percentage, it quantifies how closely an outage correlates with a constraint binding. As a practical rule of thumb, a dependence factor above roughly 20% is worth investigating—it suggests the outage is a meaningful driver of constraint activity, rather than a coincidence. From there, you can drill into the individual outages for historical context and additional detail.
The Constraint Profile Module and Outage and Constraint Overlap Module together show the market conditions under which a constraint tends to matter most and which equipment events tend to trigger it.
Conclusion
Yes Energy provides a foundational congestion workflow—from identifying constraints in Constraint Summary to deeper analysis in Constraint Profile and Outage and Constraint Overlap. These modules help you create a repeatable, systematic process for spotting congestion-related electricity trading opportunities.
See It for Yourself
The best way to understand how Yes Energy can support your congestion workflow is to see it in action with your own nodes and markets.
