Share this
Optimize Renewable Energy Development with EnCompass 8.0 Now Available
by Norm Richardson on Feb 27, 2025
See how you can now optimize your workflows and increase modeling accuracy with the latest release of EnCompass version 8.0, available for download now from the EnCompass customer portal on Onehub.
EnCompass is now fully compliant with FERC Order 1920, and these updates will help nonrenewable and renewable energy developers and managers to save time when modeling complex scenarios.
New User Interface to Enhance Nonrenewable and Renewable Energy Project Development
With an updated user interface, with the new version you can:
- A Modernized Look: Choose a dark or light theme and see updated icons.
Yes Energy’s EnCompass now has a dark mode option.
- Enhanced Navigation: Quickly access frequently used items, such as ERCOT, with expandable groupings in the left-hand navigation and a favorites section.
Yes Energy’s EnCompass now has an option to favorite the data points you interact with the most.
- Improved Workflow: Use a new tabbed interface for managing reports and inputs, along with streamlined scenario windows with summaries and text search filters.
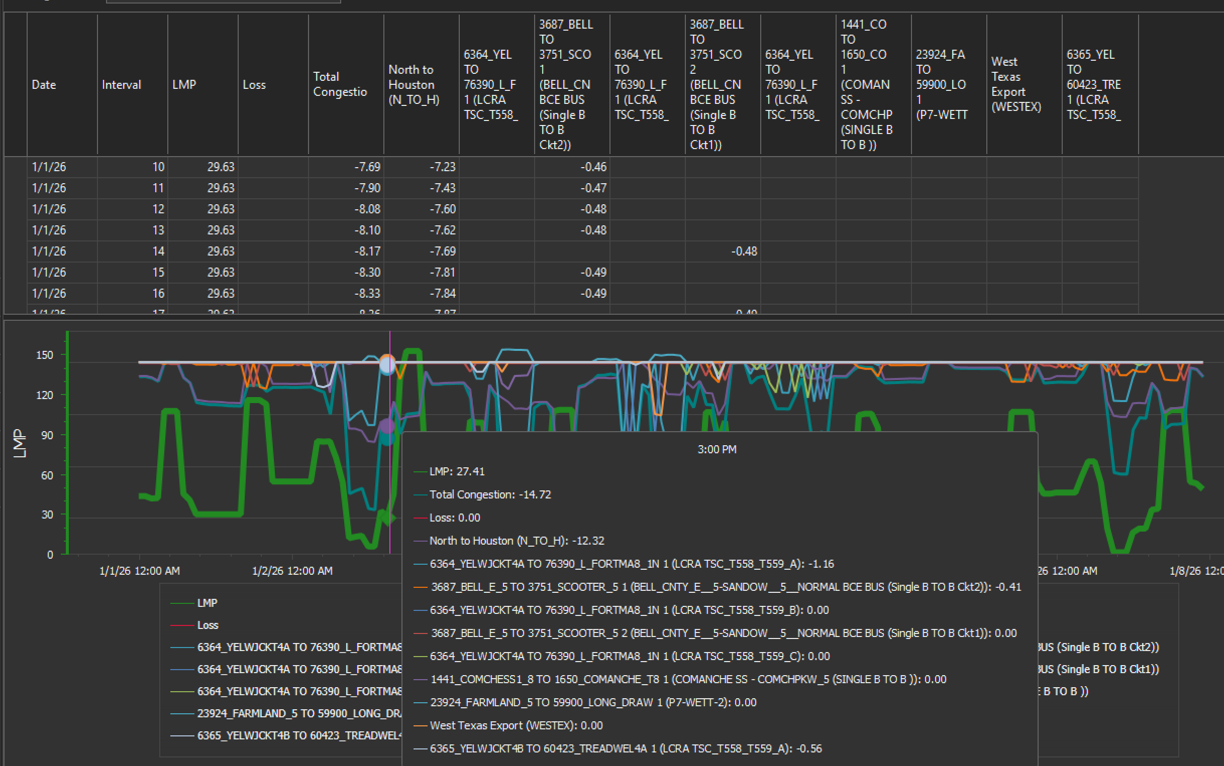
- Interactive Charts: We’ve streamlined the ability to extract data and interact with the charts. You can also hover over charts to view data values and use the mouse scroll wheel to zoom in and out.
.png?width=2436&height=1526&name=EnCompass%20scrolling%20(1).png)
Yes Energy’s EnCompass has made it easier to interact with data.
- Efficient Data Management: Right-click on grid column headers for easy filtering, grouping, sorting, and rearranging of data.
New Modeling Abilities to Save Time
EnCompass 8.0 delivers significant new modeling capabilities.
- Capacity Expansion: We’ve enhanced this with end effects and a “skipped years” feature for more accurate long-term modeling. These allow you to shorten your run times by providing shortcuts for the model. For example, you can look at only odd or even years or skip certain years.
- Market Simulation: This now supports different input assumptions for the commitment phase versus the dispatch phase, enabling better representation of uncertainty and differences between day-ahead and real-time markets. It also includes direct inputs for balancing authority load for a "top-down" approach to load modeling.
- Nodal Analysis: This includes project siting, reporting for transmission losses and price metrics, and calculating the top/bottom two (TB2) and top/bottom four (TB4) prices for evaluating storage projects.
Yes Energy’s EnCompass lets you calculate the TB2 and TB4 prices quickly.
For example, these new features enable you to see with just the click of a button when a line is congested, how much more capacity is needed to eliminate congestion.
You can also tap a button and place a bus anywhere in between two other buses – this used to be a multistep, manual process, but now you can quickly see how grid changes can impact your model.
New Customer-Requested Features
You asked. We responded. Through collaboration with customers, we’ve further enhanced Encompass, including several customer-requested updates. These include:
- Improved Reporting: Reports now include curtailed percentages for resources, group names for resources/branches/buses, and company interval reports with purchase costs and sales revenue.
- Enhanced Data Management: A new "convert CSV files" option automates importing data from common formats.
- Scripting and Automation Improvements: You employ new commands for exporting and deleting datasets, along with expanded options for existing commands. This allows you to streamline your power flow analysis workflow. For example, you can create a script to look at all outages.
- Other Modeling Improvements: You can use new features such as target-stored energy for resources, more flexible initial conditions, and new inputs for balancing authorities and operating constraints.
What’s Next?
Later this year, EnCompass will be joining the Cloud, so stay tuned! Encompass will offer a secure, streamlined, scalable cloud-based platform to enhance your modeling and analysis capabilities.
It will simplify access via any web browser, eliminate installation complexities, and offer enhanced performance through cloud-optimized infrastructure. Also, it will enable seamless scaling of parallelizable runs (nodal, Monte Carlo, stochastic), prioritize data and model security, and simplify administration with automatic backups.
Conclusion
Speak with our sales team about purchasing a copy of EnCompass 8.0.
About the author: Norm Richardson built the EnCompass model, offered by Yes Energy. His past software and data experience includes leading a group of product managers and consultants at Ventyx (previously NewEnergy Associates, now Hitachi Energy) focused on power modeling software and databases, price forecasting, integrated resource planning, and economic transmission analysis.
Share this
- Industry News & Trends (130)
- Power Traders (91)
- Asset Managers (44)
- Asset Developers (36)
- ERCOT (36)
- Infrastructure Insights Dataset (36)
- Data, Digital Transformation & Data Journey (32)
- Utilities (32)
- PowerSignals (31)
- DataSignals (26)
- Market Events (26)
- Yes Energy Demand Forecasts (26)
- Market Driver Alerts - Live Power (24)
- Live Power (22)
- Renewable Energy (20)
- Risk Management (18)
- Data Scientists (17)
- Energy Storage / Battery Technology (17)
- ISO Changes & Expansion (17)
- CAISO (16)
- EnCompass (15)
- PJM (14)
- QuickSignals (12)
- SPP (11)
- MISO (9)
- Position Management (9)
- Power Markets 101 (9)
- Submission Services (8)
- Data Centers (7)
- Financial Transmission Rights (7)
- Demand Forecasts (6)
- Snowflake (6)
- FTR Positions Dataset (5)
- PowerCore (5)
- Asset Developers/Managers (4)
- Geo Data (4)
- ISO-NE (4)
- Independent Power Producers (4)
- Powered by Yes Energy (4)
- Solutions Developers (4)
- AI and Machine Learning (3)
- Battery Operators (3)
- Commercial Vendors (3)
- GridSite (3)
- IESO (3)
- NYISO (3)
- Natural Gas (3)
- data quality (3)
- Canada (2)
- Europe (2)
- Japanese Power Markets (2)
- PeopleOps (2)
- Crypto Mining (1)
- FERC (1)
- Ireland (1)
- Western Markets (1)
- hydro storage (1)
- nuclear power (1)
- January 2026 (3)
- December 2025 (5)
- November 2025 (4)
- October 2025 (7)
- August 2025 (4)
- July 2025 (6)
- June 2025 (5)
- May 2025 (5)
- April 2025 (10)
- March 2025 (6)
- February 2025 (11)
- January 2025 (7)
- December 2024 (4)
- November 2024 (7)
- October 2024 (6)
- September 2024 (5)
- August 2024 (9)
- July 2024 (9)
- June 2024 (4)
- May 2024 (7)
- April 2024 (6)
- March 2024 (4)
- February 2024 (8)
- January 2024 (5)
- December 2023 (4)
- November 2023 (6)
- October 2023 (7)
- September 2023 (1)
- August 2023 (3)
- July 2023 (3)
- May 2023 (4)
- April 2023 (2)
- March 2023 (1)
- February 2023 (2)
- January 2023 (3)
- December 2022 (2)
- November 2022 (1)
- October 2022 (3)
- September 2022 (5)
- August 2022 (4)
- July 2022 (3)
- June 2022 (2)
- May 2022 (1)
- April 2022 (3)
- March 2022 (3)
- February 2022 (6)
- January 2022 (2)
- November 2021 (2)
- October 2021 (4)
- September 2021 (1)
- August 2021 (1)
- July 2021 (1)
- June 2021 (2)
- May 2021 (3)
- April 2021 (2)
- March 2021 (3)
- February 2021 (2)
- December 2020 (3)
- November 2020 (4)
- October 2020 (2)
- September 2020 (3)
- August 2020 (2)
- July 2020 (1)
- May 2020 (8)
- November 2019 (1)
- August 2019 (2)
- June 2019 (1)
- May 2019 (2)
- January 2019 (1)


